MLOps Platform for Real time Churn Prediction

View on GitHub

A production grade Machine Learning platform designed to predict user churn for large scale music streaming data.

The system emphasizes automation, reproducibility, and observability across the entire ML lifecycle, moving beyond notebook based experimentation.

System Architecture

System Architecture

The platform follows a layered MLOps architecture consisting of data ingestion, distributed feature engineering, unified training pipelines, production inference services, and monitoring components.

Data Pipeline

The data pipeline is designed to handle high volume user activity logs while maintaining reproducibility and memory efficiency.

Training and Feature Consistency

To prevent training serving skew, all feature transformations are encapsulated inside Scikit learn pipelines and serialized with the trained model.

This ensures that the inference service always applies identical preprocessing logic as the training environment.

Production Deployment

FastAPI Inference Service

The trained model is deployed as a FastAPI service running inside Docker containers.

Experiment Tracking

MLflow Tracking

MLflow is used for experiment tracking and model registry, providing full traceability across code, data, and models.

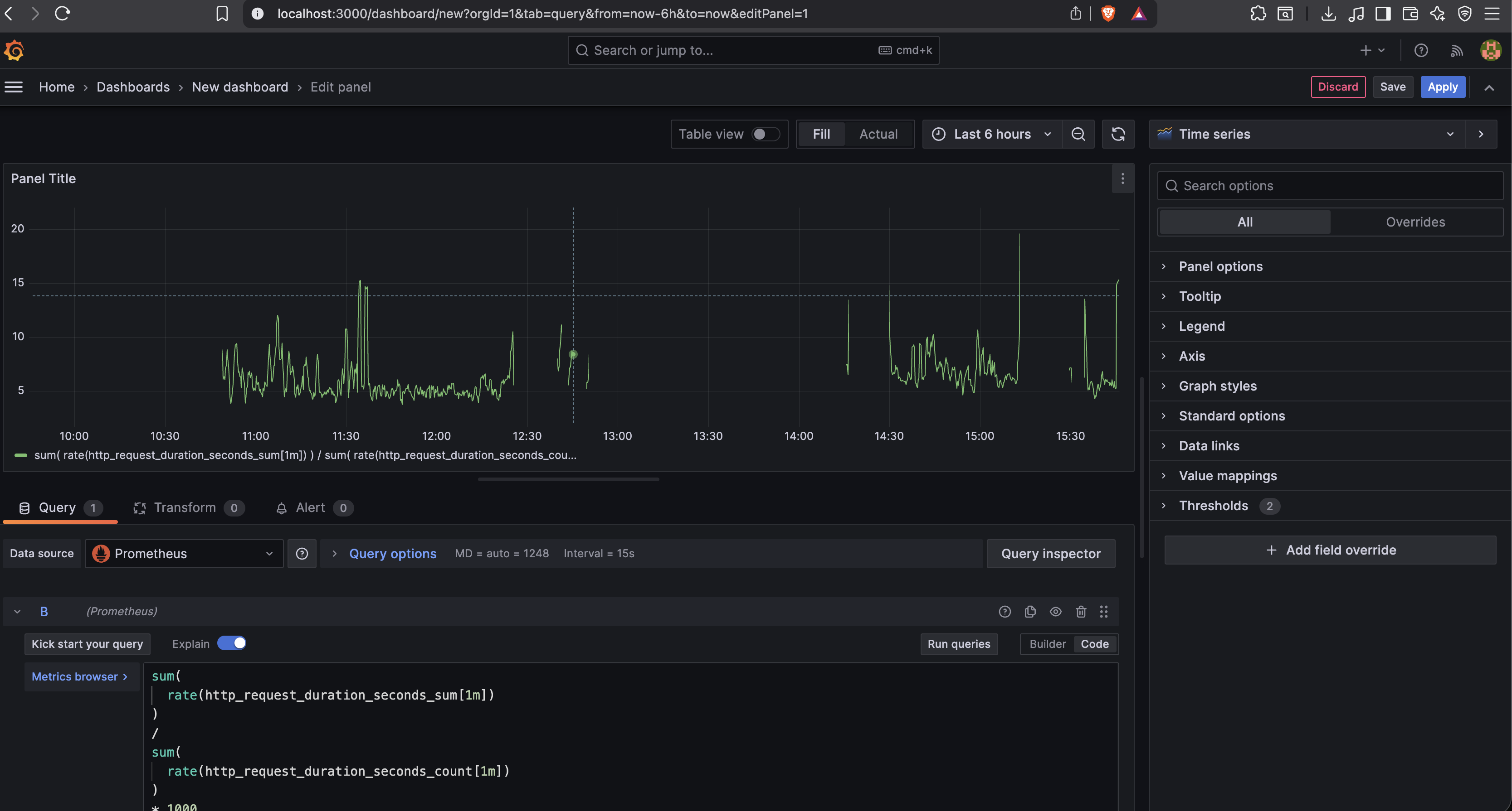
Monitoring and Observability

Grafana Dashboard

The system is continuously monitored using Prometheus, Grafana, and Evidently AI.

Technology Stack

Python, Dask, LightGBM, Scikit learn, MLflow, DVC, FastAPI, Docker, PostgreSQL, Prometheus, Grafana, Evidently AI